핵심 POINT
스마트 시설관리는 인력난과 반복 업무 부담을 줄이고, 적은 인원으로도 효율적인 건물관리를 가능하게 합니다.
실시간 모니터링과 모바일 점검 체계를 통해 누수, 정전, 설비 이상 등 긴급 상황에 더 빠르게 대응할 수 있습니다.
SUMiTS는 통합 모니터링, 모바일 점검, 민원 관리 기능을 바탕으로 오피스 빌딩부터 공공기관, 대학교·병원까지 맞춤형 시설관리를 지원합니다.
매일 건물 곳곳을 돌아다니며 점검하고, 수기로 기록한 뒤 다시 컴퓨터로 옮겨 적는 일. 아마 시설관리자라면 누구나 겪어본 익숙한 풍경일 것입니다. 하지만 이런 전통적인 방식은 시간도 많이 들고, 누락이나 입력 실수 같은 문제가 생기기 쉽죠. 최근에는 이러한 불편을 해결하기 위해 스마트 기술이 도입된 시설관리 방식이 빠르게 확산되고 있습니다.
이제는 스마트폰 하나로 점검부터 기록 관리까지 처리할 수 있는 시대가 되었는데요. 오늘은 시설관리에 스마트 기술이 필요한 이유와 그 해답이 될 SK쉴더스 스마트 시설관리 서비스를 소개합니다.
■ 건물 시설관리, 왜 스마트 기술이 필요할까?
1) 시설관리 인력난 해소

숙련된 시설관리 인력은 은퇴 시기에 접어들고 있지만, 업무 특성상 반복적이고 주야간 교대가 필요해 신규 인력 유입은 점점 줄어들고 있습니다. 한편, 복합 건물과 대형 시설은 계속 늘어나 관리해야 할 설비의 규모는 커지고 있죠. 이런 환경에서 스마트 기술을 도입하면 적은 인력으로도 효율적이고 체계적인 관리 체계를 구축할 수 있습니다.
2) 24시간 모니터링 가능

건물은 365일, 24시간 가동되지만 관리자가 늘 현장을 지킬 수는 없습니다. 특히 야간이나 휴일에 발생하는 누수, 정전, 설비 이상 같은 문제는 놓치기 쉽죠. 그러나 스마트 모니터링 시스템을 도입하면 실시간 감지와 즉각 대응이 가능합니다. 센서와 시스템이 사람의 눈보다 빠르게 이상 징후를 포착해, 언제 어디서나 시설 상태를 실시간으로 확인할 수 있습니다.
3) 데이터 기반 사전 문제 예방

전통적인 시설관리는 문제가 발생한 뒤에야 대응하는 ‘사후 관리’ 방식이었습니다. 이런 방식은 고장이나 사고가 발생한 이후 조치가 이뤄지기 때문에, 시간과 비용 손실이 클 수밖에 없죠. 하지만 스마트 기술을 도입하면 각종 데이터를 수집·분석해 설비 고장을 미리 예측하고 선제적으로 대응할 수 있습니다. 예를 들어 냉난방기나 엘리베이터의 부품 교체 시기를 데이터로 관리하면, 갑작스러운 고장으로 인한 불편과 비용을 크게 줄일 수 있습니다.
■ SK쉴더스 스마트 시설관리 서비스, 무엇이 다를까?
앞서 살펴본 것처럼, 건물의 설비와 자산을 효율적으로 관리하기 위해서는 이제 스마트 기술을 활용한 디지털 관리 체계가 필수가 되었습니다. SK쉴더스는 이러한 변화에 맞춰, 시설관리 업무 전반을 하나의 시스템에서 운영할 수 있는 FM(Facility Management) 플랫폼 기반의 ‘스마트 시설관리 서비스’를 제공합니다.
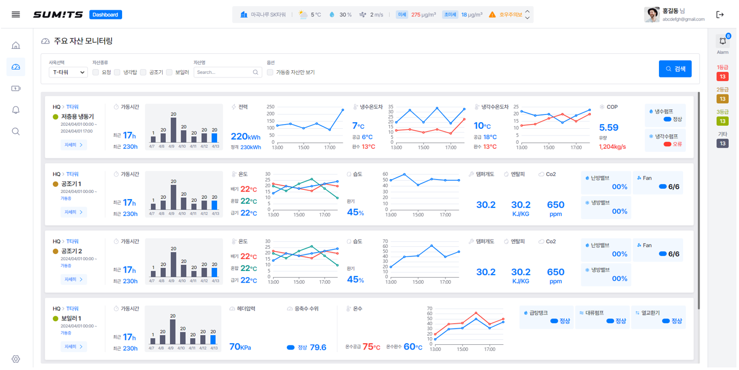
써미츠 (SUM!TS)는 PC와 모바일을 모두 지원하는 멀티스크린형 통합 관리 시스템으로, 시설 점검부터 작업 관리, 통합 점검까지 주요 항목을 한눈에 파악할 수 있도록 설계되었습니다. 관리자는 건물의 특성에 맞춰 관리 항목을 설정하고, 필요에 따라 기능을 확장해 최적의 관리 환경을 구축할 수 있습니다.
1) 중요한 정보를 한눈에 파악하는 통합 모니터링
써미츠 (SUM!TS)는 건물별 설비 점검 현황, 작업 이력, 민원(VoC), 긴급 상황(화재·누수·정전 등)을 하나의 대시보드에서 실시간으로 모니터링할 수 있습니다. SMS나 앱 알림을 통해 즉시 상황을 파악하고 대응할 수 있어 관리자는 언제 어디서나 건물의 상태를 빠르고 정확하게 확인할 수 있습니다. 이러한 통합 관제 체계는 예기치 못한 사고나 장애를 최소화하고, 시설 관리의 안정성과 효율을 동시에 높여줍니다.
2) 모바일 기반 통합 점검으로 안전 및 위생 관리 강화
사람들이 안전하고 쾌적하게 이용할 수 있는 환경을 만드는 것은 건물 관리의 핵심입니다. 스마트 시설관리 서비스 써미츠 (SUM!TS)는 모바일을 기반으로 한 스케줄 관리 및 점검 자동화 기능을 제공합니다. 관리자는 현장에서 앱으로 체크리스트를 작성하고, 사진 업로드나 QR코드 인식 기능을 활용해 점검 결과를 간편하게 기록 및 즉시 공유할 수 있습니다. 이를 통해 종이 서류 없이도 체계적인 점검 이력 관리가 가능하며, 안전과 위생 수준을 한층 더 향상시킬 수 있습니다.
3) 이용자들의 의견을 확인해 더 나은 시설 운영 가능

스마트 시설관리 서비스는 시설을 이용하는 사람들의 불편 사항을 빠르게 해결할 수 있는 민원 관리(VOC) 기능을 제공합니다. QR코드를 통해 누구나 간편하게 민원을 접수할 수 있으며, 접수된 내용은 즉시 담당자에게 전달되어 신속하게 처리됩니다. 처리 결과는 카카오톡 알림으로 고객에게 자동 피드백되어 투명하고 신뢰도 높은 시설 운영 환경을 구현합니다.
■ 다양한 시설에 맞는 맞춤형 솔루션, 써미츠 (SUM!TS)
SK쉴더스 써미츠 (SUM!TS)는 건물의 유형과 운영 환경에 따라 유연하게 적용할 수 있는 통합 관리 솔루션입니다. 단순한 건물 유지보수를 넘어, 공간의 용도와 이용자 특성을 고려한 맞춤형 관리 체계를 제공하죠. 특히 관리 범위가 넓거나 시설 이용 인원이 많은 곳일수록 스마트 시스템의 장점이 더욱 돋보입니다.
예를 들어 복합 임차 구역이 많은 오피스 빌딩, 안전과 투명성이 중요한 공공기관, 다양한 설비와 동선이 얽혀 있는 대학교·병원 등이 대표적입니다. 지금부터, 각 시설 유형에 따라 스마트 시설관리 서비스가 어떤 방식으로 효율적이고 안전한 관리 환경을 만들어가는지 살펴보겠습니다.
1) 오피스 빌딩
임차 업체가 많은 복합 건물은 관리해야 할 포인트가 한두 가지가 아닙니다. 층마다, 구역마다 점검해야 할 항목이 다르고, 업종 특성에 따라 필요한 관리 방식도 달라집니다. 예를 들어 IT 기업이 입주한 구역은 전력 사용량과 냉난방 설비 점검이 중요하고, 상업 매장이 있는 층은 소방 및 위생 관리와 방문객 통제가 핵심이 될 수 있습니다.
써미츠 (SUM!TS)는 이런 복합 구조의 빌딩을 구역별로 나누어 통합 관리할 수 있도록 지원합니다. 또한 각 임차사의 요청 사항은 VOC 시스템으로 자동 기록·관리되어 누락 없이 빠르게 처리되며, 대응 이력도 한눈에 파악할 수 있습니다. 이러한 체계적인 관리 환경 덕분에 건물주는 효율적인 운영을, 입주사는 더욱 쾌적하고 안전한 근무 환경을 경험할 수 있습니다.
2) 공공기관

시민이 이용하는 공공시설은 안전과 투명성이 무엇보다 중요합니다. 스마트 시설관리 서비스 써미츠 (SUM!TS)는 민원(VOC) 접수부터 처리, 결과 피드백까지 전 과정을 시스템으로 관리하여 누가 언제 어떤 민원을 처리했는지 명확히 확인할 수 있습니다. 이를 통해 공공기관은 민원 처리의 신속성과 공정성을 동시에 확보할 수 있습니다.
또한, 시설 내 이상 발생 시 즉시 담당자에게 알림이 전송되어 화재·누수 등 긴급 상황에 신속히 대응할 수 있는 실시간 대응 체계를 갖추고 있습니다. 이처럼 관리 기록이 명확하고 투명하게 남기 때문에, 공공기관은 시민이 신뢰할 수 있는 안전하고 효율적인 운영 환경을 구축할 수 있습니다.
3) 대학교/병원

넓은 부지와 다양한 건물을 보유한 기관은 관리 범위가 방대하고 복잡합니다. 써미츠 (SUM!TS)는 QR코드 기반의 구역별 점검 시스템과 통합 모니터링 기능을 통해 강의동, 기숙사, 연구실, 병동 등 각 구역의 관리 이력을 체계적으로 통합 관리합니다.
예를 들어 기숙사에서는 생활 편의시설의 점검과 위생 관리가 중요하고, 병원은 온습도와 공조 설비의 정상 작동 여부를 실시간으로 확인해야 하죠. 써미츠 (SUM!TS)는 이러한 다양한 시설의 특성을 고려해, 각 공간에 필요한 점검 항목을 맞춤형으로 구성할 수 있습니다. 덕분에 관리자는 시설별 운영 데이터를 한눈에 파악하고 문제 발생 시 즉각 대응할 수 있어, 복잡한 시설 운영도 한층 효율적으로 관리할 수 있습니다.
SK쉴더스 스마트 시설관리 서비스는 건물 관리자뿐 아니라 입주자와 방문객 모두가 안심할 수 있는 공간 환경을 만드는 데 초점을 맞추고 있습니다. 스마트 기술로 관리의 효율을 높이고, 시설의 안전과 쾌적함까지 함께 챙겨보세요!



